مشروع الحرم الجامعي الأخضر في هونغ كونغ للمدارس الابتدائية والثانوية
الصفحة الرئيسية / المشاريع / مشروع الحرم الجامعي الأخضر في هونغ كونغ للمدارس الابتدائية والثانوية

مشروع الحرم الجامعي الأخضر في هونغ كونغ للمدارس الابتدائية والثانوية

ويهدف مشروع الحرم الجامعي الأخضر في هونغ كونغ، الذي بدأته إدارة حكومية محلية، إلى تحويل أكثر من 500 مدرسة ابتدائية وثانوية في هونغ كونغ إلى حرم جامعي صديق للبيئة. باستثمارات إجمالية تزيد عن 100 مليون يوان صيني، يركز المشروع على التجديدات الموفرة للطاقة. ويشمل مراقبة وإدارة استهلاك الطاقة للأحمال المختلفة داخل المدارس، مثل مكيفات الهواء والإضاءة في الفصول الدراسية، وكذلك الدوائر في المهاجع والمباني الأخرى. الهدف هو إنشاء بيئات تعليمية مستدامة وموفرة للطاقة تقلل من انبعاثات الكربون وتخفض التكاليف التشغيلية.

مشروع الحرم الجامعي الأخضر في هونغ كونغ للمدارس الابتدائية والثانوية

موقع المشروع: هونج كونج، الصين

اتصل بنا
  • نظرة عامة على المشروع
  • الحلول والمنتجات ذات الصلة

    الحلول:
    المنتجات:
    إدارة كفاءة الطاقة ADL400 AC عداد الطاقة ثلاثي الطور ADL3000-E مقياس طاقة متعدد الوظائف يعمل بالتيار المتردد
    حل إدارة طاقة إنترنت الأشياء
    AKH-0.66/K 5A محول التيار وحدة نقل البيانات الذكية AWT100



    مخصص م إيه ألم بوي nts

    مراقبة استهلاك الطاقة: وكانت المدارس تفتقر إلى المراقبة والإدارة الفعالة لاستخدام الطاقة، مثل مكيفات الهواء والإضاءة في الفصول الدراسية، وكذلك الدوائر الكهربائية في المهاجع والمباني الأخرى.
    تكاليف الطاقة المرتفعة: واجهت المدارس تكاليف عالية لاستهلاك الطاقة، مع عدم وجود طريقة واضحة لتحديد ومراقبة المعدات والسلوكيات التي تهدر الطاقة.
    الافتقار إلى عملية صنع القرار المستندة إلى البيانات: كانت هناك صعوبة في إنشاء تقارير استهلاك الطاقة لتوجيه القرارات والتدابير المتعلقة بتوفير الطاقة.


    محلول أكريل

    قدمت شركة Acrel حلاً شاملاً لإدارة الطاقة، بما في ذلك مكونات الأجهزة والبرامج:
    الأجهزة:
    ADF400L عدادات الطاقة متعددة القنوات: يمكن لهذه العدادات قياس ما يصل إلى 12 قياسًا ثلاثي الطور أو 36 قياسًا للوصول المباشر أحادي الطور أو 12 قياسًا ثلاثي الطور من خلال محولات التيار. وهي مفضلة لدقتها العالية، والتركيب المركزي، والإدارة المركزية، ومرونة التثبيت العالية.
    البوابة الذكية AWT100: وحدة نقل البيانات، تدعم اتصالات 4G/WiFi/Ethernet/LoRa/LoRaWAN
    البرمجيات:
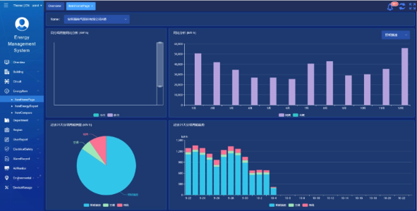
    منصة Acrel IoT EMS: توفر المنصة مراقبة وتحليل بيانات استهلاك الطاقة في الوقت الفعلي.
    وهو يدعم إنشاء تقارير استهلاك الطاقة، ويقدم دعم البيانات لإدارة المدرسة لاتخاذ قرارات مستنيرة لتوفير الطاقة.



    نتائج المشروع وفوائده

    • تحسين كفاءة الطاقة: ومن خلال مراقبة وتحليل بيانات استهلاك الطاقة، يمكن للمدارس تحديد المعدات والسلوكيات التي تهدر الطاقة، مما يتيح اتخاذ تدابير مستهدفة لتوفير الطاقة وتحسين كفاءة استخدام الطاقة.
    • تخفيض التكلفة: ويساعد الحل على تقليل تكاليف الطاقة، وتحقيق عمليات أكثر استدامة للمدارس.
    • اتخاذ القرارات المبنية على البيانات: توفر تقارير استهلاك الطاقة الخاصة بالمنصة دعمًا قيمًا للبيانات لإدارة المدرسة لاتخاذ قرارات مستنيرة لتوفير الطاقة.
    • الفوائد البيئية: إن تقليل استهلاك الطاقة يقلل من انبعاثات الكربون، مما يساهم في حماية البيئة ويتوافق مع أهداف مبادرة الحرم الجامعي الأخضر.


    تركيب طار:

    ADF on site

شركة أكريل المحدودة